OpenTelemetry, Grafana, And .NET: A Complete Guide

U.Ipq 11 views
OpenTelemetry, Grafana, And .NET: A Complete Guide

OpenTelemetry, Grafana, and .NET: A Complete Guide

Hey guys! Today, we’re diving deep into the world of OpenTelemetry , Grafana , and .NET. If you’re looking to enhance your application’s observability, you’ve come to the right place. We’ll explore how these technologies work together to give you unparalleled insights into your .NET applications. Let’s get started!

What is OpenTelemetry?

OpenTelemetry is an open-source observability framework designed to standardize how you collect and transmit telemetry data. Telemetry data includes traces, metrics, and logs, which are crucial for understanding your application’s behavior and performance. Think of it as a universal language for your application’s data, allowing different monitoring tools to understand and process it seamlessly. One of the core benefits of OpenTelemetry is its vendor-neutrality. Unlike proprietary monitoring solutions that lock you into a specific ecosystem, OpenTelemetry enables you to switch between different backends without needing to change your instrumentation code. This flexibility is a game-changer, especially in complex environments where you might want to use different tools for different purposes. For example, you might use Jaeger for tracing, Prometheus for metrics, and Elasticsearch for logs, all while using the same OpenTelemetry instrumentation. OpenTelemetry supports a wide range of programming languages, including .NET, Java, Python, and Go. This makes it a versatile choice for organizations with polyglot environments. The framework provides libraries and APIs that simplify the process of instrumenting your code, allowing you to focus on building features rather than wrestling with monitoring infrastructure. In the .NET ecosystem, OpenTelemetry integrates seamlessly with existing libraries and frameworks. You can easily add OpenTelemetry to your ASP.NET Core applications, console applications, and even desktop applications. The .NET SDK provides a set of packages that handle the collection and export of telemetry data, making it straightforward to get started. Another significant advantage of OpenTelemetry is its community support. The project is backed by major players in the industry, including Google, Microsoft, and Red Hat, ensuring its long-term viability and continued development. This robust community also means that you can find plenty of resources, examples, and support channels to help you along the way. By adopting OpenTelemetry , you’re not just implementing a monitoring solution; you’re embracing a standardized approach to observability that will benefit your organization in the long run. It simplifies the process of collecting and analyzing telemetry data, giving you the insights you need to optimize your applications and resolve issues quickly.

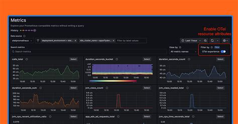
Why Use Grafana for Visualizing Telemetry Data?

Grafana is a powerful open-source data visualization and monitoring tool that allows you to create interactive dashboards and explore your telemetry data in real-time. It supports a wide range of data sources, including Prometheus, Elasticsearch , InfluxDB, and of course, OpenTelemetry . The primary reason to use Grafana is its ability to transform raw data into actionable insights. With Grafana , you can create custom dashboards that display key metrics, traces, and logs in a visually appealing and easy-to-understand format. This makes it much easier to identify trends, spot anomalies, and troubleshoot issues. One of Grafana’s standout features is its flexibility. You can customize almost every aspect of your dashboards, from the layout and color scheme to the types of visualizations used. Whether you prefer line charts, bar graphs, heatmaps, or gauges, Grafana has you covered. This level of customization allows you to tailor your dashboards to the specific needs of your team and your applications. Grafana also supports alerting, which means you can set up rules to notify you when certain metrics exceed predefined thresholds. For example, you can configure an alert to trigger when CPU usage exceeds 80% or when response times spike above a certain level. These alerts can be sent via email, Slack, PagerDuty, or any other notification channel, ensuring that you’re always aware of potential issues. Another advantage of using Grafana is its extensive plugin ecosystem. There are plugins available for a wide range of data sources and visualization types, allowing you to extend Grafana’s functionality to meet your specific needs. For example, you can install plugins to integrate with cloud monitoring services like AWS CloudWatch or Azure Monitor, or you can use plugins to create specialized visualizations like Sankey diagrams or geographical maps. Grafana’s integration with OpenTelemetry is particularly powerful. By combining OpenTelemetry’s standardized telemetry data with Grafana’s visualization capabilities, you can create comprehensive dashboards that provide a holistic view of your application’s performance. You can use OpenTelemetry to collect traces, metrics, and logs, and then use Grafana to visualize this data in real-time, allowing you to quickly identify and resolve issues. Furthermore, Grafana supports annotations, which allow you to add contextual information to your dashboards. For example, you can add annotations to mark deployments, configuration changes, or other significant events. These annotations can help you correlate changes in your application’s performance with specific events, making it easier to understand the root cause of issues. In summary, Grafana is an essential tool for anyone looking to visualize and monitor their telemetry data. Its flexibility, customization options, alerting capabilities, and extensive plugin ecosystem make it a powerful choice for organizations of all sizes. By combining Grafana with OpenTelemetry , you can gain unparalleled insights into your application’s performance and ensure that you’re always aware of potential issues.

Setting Up OpenTelemetry in Your .NET Application

Setting up OpenTelemetry in your .NET application involves a few key steps. First, you’ll need to add the necessary OpenTelemetry NuGet packages to your project. These packages provide the APIs and libraries you need to instrument your code and export telemetry data. The main packages you’ll need are OpenTelemetry , OpenTelemetry.Extensions.Hosting , OpenTelemetry.Instrumentation.AspNetCore , and OpenTelemetry.Exporter.Console . The OpenTelemetry package provides the core OpenTelemetry APIs, while OpenTelemetry.Extensions.Hosting integrates OpenTelemetry with the .NET Generic Host. OpenTelemetry.Instrumentation.AspNetCore automatically instruments your ASP.NET Core applications, and OpenTelemetry.Exporter.Console exports telemetry data to the console, which is useful for testing and debugging. Once you’ve added the NuGet packages, you’ll need to configure OpenTelemetry in your application’s startup code. This typically involves adding the OpenTelemetry services to the dependency injection container and configuring the telemetry pipeline. The telemetry pipeline defines how telemetry data is collected, processed, and exported. You can configure the pipeline to export data to various backends, such as Jaeger , Prometheus, or Grafana . Here’s an example of how to configure OpenTelemetry in an ASP.NET Core application:

using OpenTelemetry.Metrics;
using OpenTelemetry.Resources;
using OpenTelemetry.Trace;

public class Startup
{
    public void ConfigureServices(IServiceCollection services)
    {
        services.AddOpenTelemetry()
            .WithTracing(builder =>
            {
                builder.AddSource("MyApplication");
                builder.ConfigureResource(resource => resource
                    .AddService(serviceName: "MyApplication", serviceVersion: "1.0.0"));
                builder.AddAspNetCoreInstrumentation();
                builder.AddConsoleExporter();
            })
            .WithMetrics(builder =>
            {
                builder.ConfigureResource(resource => resource
                    .AddService(serviceName: "MyApplication", serviceVersion: "1.0.0"));
                builder.AddAspNetCoreInstrumentation();
                builder.AddConsoleExporter();
            });

        services.AddControllers();
    }

    public void Configure(IApplicationBuilder app, IWebHostEnvironment env)
    {
        if (env.IsDevelopment())
        {
            app.UseDeveloperExceptionPage();
        }

        app.UseRouting();

        app.UseEndpoints(endpoints =>
        {
            endpoints.MapControllers();
        });
    }
}

In this example, we’re adding OpenTelemetry to the service collection and configuring it to collect traces and metrics. We’re also configuring the resource attributes, which provide metadata about the application. The AddAspNetCoreInstrumentation method automatically instruments your ASP.NET Core application, collecting traces and metrics for incoming HTTP requests. The AddConsoleExporter method exports the telemetry data to the console. To start collecting telemetry data, you’ll need to add instrumentation to your code. This involves creating spans for important operations and adding attributes to provide additional context. A span represents a single operation within a trace, such as an HTTP request, a database query, or a function call. You can create spans using the ActivitySource class, which is part of the System.Diagnostics namespace. Here’s an example of how to create a span in a .NET application:

using System.Diagnostics;

public class MyService
{
    private static readonly ActivitySource ActivitySource = new ActivitySource("MyApplication");

    public void DoSomething()
    {
        using (var activity = ActivitySource.StartActivity("DoSomething"))
        {
            activity?.SetTag("operation.name", "Doing something important");
            // Your code here
        }
    }
}

In this example, we’re creating a span named “DoSomething” using the ActivitySource.StartActivity method. We’re also adding a tag to the span to provide additional context. The using statement ensures that the span is automatically stopped when the code block is exited. By adding instrumentation to your code, you can collect detailed telemetry data that provides insights into your application’s behavior and performance. This data can then be visualized in Grafana , allowing you to quickly identify and resolve issues.

Integrating with Grafana

Integrating OpenTelemetry with Grafana involves setting up a data source in Grafana that connects to your OpenTelemetry backend. The specific steps will depend on the backend you’re using, but the general process is the same. First, you’ll need to choose a backend to store your OpenTelemetry data. Popular options include Jaeger , Prometheus, and Elasticsearch . Jaeger is a distributed tracing system that is well-suited for visualizing traces. Prometheus is a time-series database that is ideal for storing metrics. Elasticsearch is a search and analytics engine that can be used to store both traces and metrics. Once you’ve chosen a backend, you’ll need to configure OpenTelemetry to export data to that backend. This typically involves setting the appropriate environment variables or configuration options. For example, if you’re using Jaeger , you’ll need to set the OTEL_EXPORTER_JAEGER_ENDPOINT environment variable to the address of your Jaeger instance. After you’ve configured OpenTelemetry to export data to your backend, you can set up a data source in Grafana that connects to that backend. To do this, you’ll need to go to the Grafana UI and add a new data source. You’ll need to select the appropriate data source type (e.g., Jaeger , Prometheus, or Elasticsearch ) and enter the connection details. Once you’ve set up the data source, you can start creating dashboards in Grafana that visualize your OpenTelemetry data. You can use Grafana’s query language to query the data and create visualizations that show key metrics, traces, and logs. For example, if you’re using Prometheus, you can use PromQL to query your metrics and create graphs that show CPU usage, memory usage, and response times. If you’re using Jaeger , you can use the Jaeger UI to explore traces and identify performance bottlenecks. You can also use Grafana’s trace panel to visualize traces directly in your dashboards. In addition to visualizing traces and metrics, you can also use Grafana to visualize logs. To do this, you’ll need to configure OpenTelemetry to export logs to a logging backend such as Elasticsearch or Loki. You can then set up a data source in Grafana that connects to your logging backend and create dashboards that show log data. By integrating OpenTelemetry with Grafana , you can create comprehensive dashboards that provide a holistic view of your application’s performance. You can use these dashboards to monitor your application in real-time, identify performance bottlenecks, and troubleshoot issues. This can help you improve the reliability and performance of your applications and ensure that you’re always delivering a great user experience.

Best Practices and Tips

When working with OpenTelemetry , Grafana , and .NET, there are several best practices and tips that can help you get the most out of these technologies. First, it’s important to start with a clear understanding of your monitoring goals. What metrics, traces, and logs are most important to you? What questions do you want to answer with your telemetry data? By defining your goals upfront, you can ensure that you’re collecting the right data and creating dashboards that provide meaningful insights. Another best practice is to use consistent naming conventions for your metrics, traces, and logs. This will make it easier to query and analyze your data and ensure that your dashboards are easy to understand. For example, you might use a consistent prefix for all of your metrics or use a standard format for your log messages. It’s also important to add context to your telemetry data. This can be done by adding attributes to your spans and metrics, and by including relevant information in your log messages. For example, you might add attributes that indicate the user ID, request ID, or transaction ID associated with a particular operation. When creating dashboards in Grafana , it’s important to focus on creating visualizations that are easy to understand and actionable. Avoid cluttering your dashboards with too much information, and use clear and concise labels and titles. It’s also a good idea to use color-coding to highlight important trends or anomalies. Another tip is to use Grafana’s alerting capabilities to proactively monitor your applications. Set up alerts that notify you when certain metrics exceed predefined thresholds, and make sure that these alerts are sent to the appropriate team members. This will allow you to quickly identify and resolve issues before they impact your users. When troubleshooting issues, it’s important to use a combination of metrics, traces, and logs. Metrics can help you identify performance bottlenecks, traces can help you understand the flow of execution, and logs can provide additional context about what’s happening in your application. By using these different types of telemetry data together, you can quickly pinpoint the root cause of issues. Finally, it’s important to stay up-to-date with the latest developments in OpenTelemetry , Grafana , and .NET. These technologies are constantly evolving, and there are always new features and best practices to learn. By staying informed, you can ensure that you’re using these technologies in the most effective way possible. Alright, hope this guide helps you get started with OpenTelemetry , Grafana , and .NET! Happy monitoring!